Cách sử dụng web vsphere
25-04-2025 Tags: services
Login và Main Page
-
Trang chủ hiện được host tại http://192.168.10.170
-
Khi log vào sẽ thấy hai server, chọn đúng server được admin cấp để có thể log vào web

-
Login vào bằng tài khoản được admin cấp
! -
Giao diện trang chính

-
Thông tin người dùng và một số service khác:

-
Click vào cluster để xem các vms của user

-
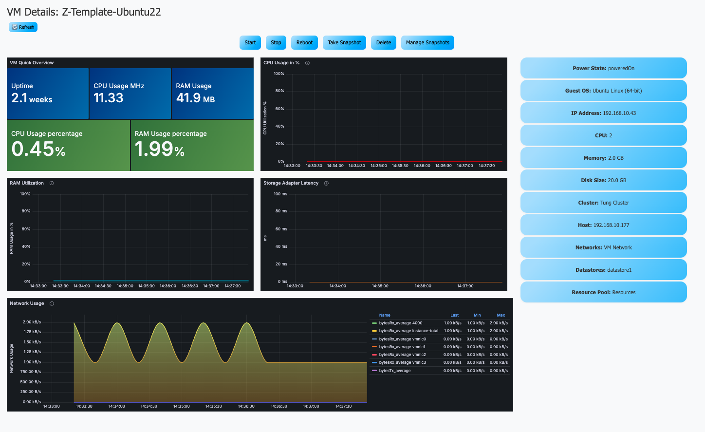
Giao diện để xem các thông tin liên quan đến vms

-
Một số phím để interact với vms
-
Start: Bắt đầu máy ảo
-
Stop: Dừng máy ảo
-
Reboot: Reboot máy ảo
-
Take Snapshot (khi nhấn sẽ tạo ra một bản snapshot với tên user và ngày giờ đã tạo). User có thể quản lí và revert snapshot nếu cần. Sau khi tạo snapshot, nhấn refresh để view các grafana panel

-
Delete: Xoá máy ảo (một khi đã xoá sẽ không thể quay lại)
-
-
Người dùng có thể xem các thông tin chi tiết ở cột details

Clone VMs
- Giao diện trang clone

- Một số thông tin như lượng resource còn lại trên các host và resource pools mà user có
- Bảng khai báo thông tin VMs

- Dưới đây là khai báo ví dụ nếu một user muốn tạo vms và các lưu ý cần có khi tạo vm
- Khi khai báo tên vm hãy đặt tên theo cấu trúc: user-VM (tungdv-Grafana, lapbd-Amalinux,…)
- Hãy chọn đúng template của user đó, click vào ô nhập source vms sẽ hiện ra một số template.
- Note: Chỉ khi clone vm từ đúng template của user mới có thể quản lí và ssh được
- Khai báo chính xác số lượng vms và số IPs (nếu số lương vm là 3 thí sẽ cần 3 IP)

- Để tránh trùng lặp IP trong hệ thống phong lab, click vào IP Dashboard, nhập login user sẽ hiện ra các IP của mình

- Khai báo chính xác số lượng vms và số IPs (nếu số lương vm là 3 thí sẽ cần 3 IP)
- Sau khi nhập tên user được cấp sẽ có một số IP thuộc về user và một số IP chưa on. Sử dụng IP báo down để cấp cho vm được clone.

- Sau khi điền đầy đủ thông tin click vào Add VM sẽ thấy VM được add thêm vào cột bên phải

- Có thể điền thêm thông tin và Add VM tiếp để thêm vào hàng chờ
- Sau khi khai báo đủ số lượng VM cần thiết ấn vào nút Finalize và check lại các thông tin đã khai báo

- Nếu các thông tin đều chính xác (không có IP nào bị trùng), nhấn run để bắt đầu

- Khi nhấn run sẽ hiện ra console logs, đợi đến khi có thông báo deployment complete mới được rời khỏi hoặc reload trang web

- Sau đó có thể về trang Main Page để xem VM mới được tạo
VM Logs
